Очень очень ХЕЛП!! - ЁЖиК, Боц-боц..., 00:06, 16-12-2013
наверное по синьке. - игорян, коломна, 18:31, 15-12-2013
Как вам такой вариант? - SedoV, !!!Искусство вождения требует.......Жертв!!!, Москва, 16:09, 15-12-2013
К бамперу Сикскиллера прилипло что-то темное))) - KABANCHIK , Москва FUCK THE WORK, 11:20, 16-12-2013
Шедеврально!!! (А чо сказать или показать то хотел?) - Аксиньин ДедЪ , Подмосковье., 16:14, 15-12-2013
Показать - SedoV, !!!Искусство вождения требует.......Жертв!!!, Москва, 16:17, 15-12-2013
Подскажите, други, по каким признакам можно определить реальный пробег 61 Патруля? - Oleg260, Нижний Новгород, 14:10, 15-12-2013
-
[-1]
Какая нафиг разница, сколько он проехал? Важно состояние(+) - TonY60, снова дома, 09:55, 16-12-2013
-
Самый простой способ по затёртости баранки, со временем пластик (и кожа тоже) в местах хвата полируется! (+) - Balamut, Бездельнег))), 20:55, 15-12-2013
Таких деталей в авто полно, так-же можно смотреть набалдашник КПП, педали, подлокотники и т.д. (-) - Balamut, Бездельнег))), 11:03, 16-12-2013
[-1]
Точность плюс-минус миллион километров?) - TonY60, снова дома, 09:52, 16-12-2013
Пусто. - Oleg260, Нижний Новгород, 09:07, 16-12-2013
-
если сам не имеешь опыта, то единственный здравый вариант везти на проверенный сервис + - Димыч Т2, Москва, 18:18, 15-12-2013
какой год машины и откуда пришла?? - Петрови4, Москва, 15:34, 15-12-2013
-
средним считается 20 штук в год. + - tarantula, масква, 15:20, 15-12-2013
-
так же как у любой машины - Sonic, Ульяновск, 14:48, 15-12-2013
Общие принципы известны, нужна конкретика, типа возможности выяснить, был ли смотан пробег, машина - пятилетка. - Oleg260, Нижний Новгород, 15:59, 15-12-2013
-
[-1]
Дружище, есть давний верный принцип: не обманешь - не продашь(+) - TonY60, снова дома, 10:04, 16-12-2013
если стоит зд30 то потекший кулер говорит что больше сотни пробег - Петрови4, Москва, 16:48, 15-12-2013
-
нет такой возможности. ни на патрол, ни на вообще любую машину. смотрите состояние. - Sonic, Ульяновск, 16:03, 15-12-2013
вот как надо на рыбалку...... (дальнейшее обсуждение удалено сообществом)
Кто-нибудь из наших в Скайлинке работает? Хотел бы задать пару вопросов по базовым станциям в своей местности - mos, Your bunny wrote!, 03:47, 15-12-2013
взялись за конструкторы - Петрови4, Москва, 00:48, 15-12-2013
От какого Патруля наконечники рулевой тяги? - eror13, москва, 19:11, 14-12-2013
-
Можно отреставрировать! - Антидот , 12:09, 22-12-2013
От какого Патруля наконечники рулевой тяги? - eror13, москва, 01:28, 15-12-2013
-
наконечник - Algunin, Москва, 23:01, 14-12-2013
Испанец 260 короткий - pick up, россия, 20:35, 14-12-2013
почему короткий? чем тяги отличаются? - random clicker, Москва, 11:21, 16-12-2013
ничем - DOK, Cочи, 11:44, 16-12-2013
вот я тоже так думаю, ничем. а тут людей путают. и ещё непонятно почему сразу 260, а не 160. - random clicker, Москва, 14:08, 16-12-2013
-
Re: вот я тоже так думаю, ничем. а тут людей путают. и ещё непонятно почему сразу 260, а не 160. - eror13, москва, 16:59, 16-12-2013
А маятник у 160го есть? Просто не знаю. - DOK, Cочи, 15:40, 16-12-2013
Есть. - random clicker, Москва, 17:09, 16-12-2013
сдал! давай зачетку )) - Сафарь-Бай, Дизель Маркет, г.Дзержинский, 22:08, 14-12-2013
в Нижний новгород никто не собирается, посылку надо захватить - Петрови4, Москва, 13:45, 14-12-2013
Ну, что, DimonV, меняешь патруля на х5-й то? ;))) Ты ж сказал, что тачка комфортная по бездорожью. ;))) Москва ж рулит! :D - Bruce, Арфы нет? Возьмите бубен! Москва ЮЗАО, 09:23, 14-12-2013
вот - Dimon V, We like 5,42:1 much better anyway!, 11:33, 15-12-2013
-
а чо, совместим бмв с патрулем!! - Петрови4, Москва, 13:41, 14-12-2013
да хрен там, меняю на второй коробок, а все что я сказал я не помню, а чего не помню того не было, и ниипет - Dimon V, We like 5,42:1 much better anyway!, 10:16, 14-12-2013
болтанка в кулисе - Algunin, Москва, 02:01, 14-12-2013
-
Там 2 неметаллических детали, которые могут разваливаться. - M.Usic, Лефортово/-/Чулково, 17:45, 14-12-2013
-
люфт - Algunin, Москва, 18:44, 14-12-2013
-
люфт - Algunin, Москва, 18:43, 14-12-2013
-
люфт - Algunin, Москва, 19:10, 14-12-2013
Девчонки, признавайтесь ) Кого сегодня видел на Энтузиастов с надписью на заднем стекле "Ведьма за рулем"? )))) - 412-ый:-))), Москва, Лефортово, 22:51, 13-12-2013
Пятничное )) - Fisher, Москва-Коломна-Балашиха, 16:44, 13-12-2013
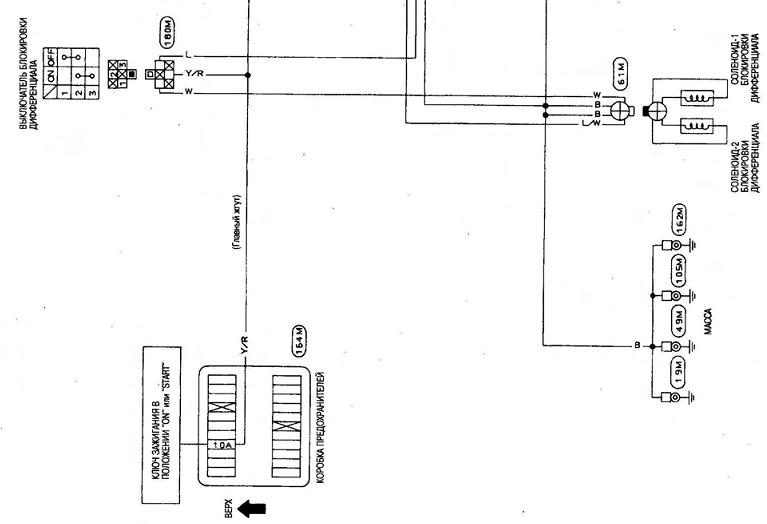
кто раскажет алгаритм работы переключателя вакума на блокировку моста в Y60 - Islandec na rabote , 16:13, 13-12-2013
кто в электрике силен как подсоеденять датчики при замене rd28 на td42 - Anton_Vyazma, Moskva, 15:15, 13-12-2013
В "Дружбе" еще один новенький мальчик, 13 лет. На новый год хочет флэшку с колонками. Что это? :)))) - Эльвира, Москва, 13:36, 13-12-2013
СКАЗКА (Мальчик-енот) -пятничная . Читать до конца ибо может уже и боян.. - KABANCHIK , Москва FUCK THE WORK, 12:45, 13-12-2013
В то время Мальчиком был я, Енотом был Джатакка Харикеша, а Большим Зелёным Крокодилом был... в прочем, при чём тут Большой Зелёный Крокодил (Это если обратиться к Гайдуку). :) - Skiff, Сергиев Посад, 23:13, 13-12-2013
... - Аксиньин ДедЪ , Подмосковье., 22:27, 13-12-2013
Это я удачно зашел, повеселило, я знаю такое место))) Но вам всем далековато будет( - afateev, Jakarta Москва, Южное Бутово, 14:14, 13-12-2013
коррекция по тексту - "мальчик - енот" заменить на "мальчик - кабан" )))) - Dimon V, We like 5,42:1 much better anyway!, 13:35, 13-12-2013
Мальчик-кабанчик!))))) - tim, Урал, Заречный, 18:15, 13-12-2013
Ниже ещё и мальчик-Ёжик обозначился... багатая сказка (-) - Nansen, и город Орёл, и сам тот ещё канюк-некрофил, 17:59, 13-12-2013
))))))))) и с кукурузой :))))))))))))))))))))) - Эльвира, Москва, 13:38, 13-12-2013
Димон?.. - ЁЖиК, Боц-боц..., 13:35, 13-12-2013
Пятница, 13-е... - Frog, Жывотнае, 12:18, 13-12-2013
Может это робот китайский писал?))))) - tim, Урал, Заречный, 18:26, 13-12-2013
Пятница 13-ое. - игорян, коломна, 15:36, 13-12-2013
Фрог, а тебе в коллекцию. ))) - Аксиньин ДедЪ , Подмосковье., 12:39, 13-12-2013
какую из них предпочтешь?? ))) - Сафарь-Бай, Дизель Маркет, г.Дзержинский, 17:51, 13-12-2013
Что-то она не то в рот тащит! ;-)))))))) - Balamut, Бездельнег))), 14:41, 13-12-2013
Охальники!!! А такие интеллигентные свиду!!! Только бы похамить!))))) - tim, Урал, Заречный, 20:38, 13-12-2013
а что надо? - Sonic, Ульяновск, 15:06, 13-12-2013
Длинненькое отдельно, да ещё короткое какое-то... Зато кругленькие два, как положено, и большие такие! Не стальные, не? (-) - Nansen, и город Орёл, и сам тот ещё канюк-некрофил, 18:01, 13-12-2013
Скудненько... - ЁЖиК, Боц-боц..., 15:07, 13-12-2013
И точно скудненько! 8-))) (что баян знаю!) - Balamut, Бездельнег))), 01:24, 15-12-2013
нормальнО! там чай еще, в верхнем правом углу, не влез. - Sonic, Ульяновск, 15:37, 13-12-2013
...и кое-что ещё!))) - Balamut, Бездельнег))), 01:28, 15-12-2013
Гы, спёр! - Skiff, Сергиев Посад, 02:08, 15-12-2013
-
и каша не простая - Sonic, Ульяновск, 15:40, 13-12-2013
Прекрасно! - ЁЖиК, Боц-боц..., 12:28, 13-12-2013
отпиливают распилы + - Димыч Т2, Москва, 10:40, 13-12-2013
-
баян - Sonic, Ульяновск, 10:49, 13-12-2013
Сонику и остальным про страховую: если вам не платят - не надо идти в суд! Хотя сейчас в судах полный ахтунг в отношении страховых - надежнее идти в "надзор" - Банк России. Это правильнее. Но если было обращение в суд - то пользы может не иметь. - Жарик Джан, Москва, 09:45, 13-12-2013
-
Чего-чего? - Sonic, Ульяновск, 09:59, 13-12-2013
поясняю - Sonic, Ульяновск, 10:08, 13-12-2013
По мотивам вчерашнего поста Эльвиры выявлены массовые заблуждения, разброд и шатание. - Витяй, виртуальный джипер, 07:11, 13-12-2013
А от какой даты отсчитывать срок на обжалование? Если ориентироваться на штемпель почты, получается, что с этого дня у почты, а не у получателя, есть 10 дней на обжалование ))). А поскольку она лишь посредник, считать ее штемпель отправной точкой нельзя - Эльвира, Москва, 11:20, 13-12-2013
Я вчера пошел оплачивать штраф, а в сбере не нашли такого получателя штрафа. Если платить просто по реквизитам, то там не будет значиться номер постановления. И что мне с этим теперь делать? - BEAT, Москва, 09:56, 13-12-2013
Над квитанцией написано "Требуйте от оператора, принимающего платеж, обязательного внесения в платежный документ серии и номера поставновления 77*********" :))) - Эльвира, Москва, 11:13, 13-12-2013
зарегится на госуслугах, привязать карту и оплачивать нажатием кнопки - Dimon V, We like 5,42:1 much better anyway!, 10:22, 13-12-2013
Всё во имя человека, всё во благо человека... Я тащусь от такой заботы! (-) - Balamut, Бездельнег))), 09:16, 13-12-2013
"Письмо счастья". Нужен совет +++ - Эльвира, Москва, 12:14, 12-12-2013
-
Эль+++ - Милашка, Москва, 22:14, 12-12-2013
-
в суд. если хочешь пожаловаться. нарушение было совершено, когда его рассматривать должны были гибдд, а не москва. - Витяй, виртуальный джипер, 18:12, 12-12-2013
-
раз - Витяй, виртуальный джипер, 18:24, 12-12-2013
-
два. - Витяй, виртуальный джипер, 19:37, 12-12-2013
-
Заплатить, поскольку + - АГК, Подмосква, 17:10, 12-12-2013
-
Как правило +++ - Mikasas, Электросталь, 16:05, 12-12-2013
-
неправда - Sonic, Ульяновск, 16:11, 12-12-2013
-
Регресс - Mikasas, Электросталь, 16:15, 12-12-2013
-
это не регрресс называется :-))) - Sonic, Ульяновск, 16:18, 12-12-2013
Страховая какая? - Жарик Джан, Москва, 16:34, 12-12-2013
+1. - Balamut, Бездельнег))), 16:38, 12-12-2013
-
Макс - Sonic, Ульяновск, 18:20, 12-12-2013
Эльвира Юрьна! за границу поедешь? тогда заплати, не поедешь- тогда забей. - Карпыч, Бисерово, 15:44, 12-12-2013
Какие люди! )))). И долго у меня будет твоя магнитола мариноваться? ))) - Эльвира, Москва, 15:53, 12-12-2013
Эль, я забыл про нее нафиг! думаю, чего-то надо мне было от Эльки, а чего забыл! точняк! - Карпыч, Бисерово, 21:10, 12-12-2013
Да чо от меня надо-то может быть, кроме магнитол, кубков и клубных наклеек? :)))) - Эльвира, Москва, 00:15, 13-12-2013
-
Я знаю чего! КАЛЕНДАРИИИИИ!!!! - Skiff, Сергиев Посад, 01:01, 13-12-2013
Могу на этот год предложить. Оптом. :)) - Эльвира, Москва, 01:03, 13-12-2013
А вот кстати. Календари-2014 будут? - Frog, Жывотнае, 11:58, 13-12-2013
предлагаю в этом году вместо календарей напечатать список не забравших 13г - slonik , Мат - это как "рафаэлло". Вместо тысячи слов... :-), 01:16, 13-12-2013
На 13-й? Спасибо, я и так штук 6 брал)))) - Skiff, Сергиев Посад, 01:09, 13-12-2013
Ну не скажиииии.:-))))) - Frog, Жывотнае, 01:00, 13-12-2013
А ты у нас нарушительница оказывается???? ))))) - Oleg Vilnius, ПАДОНАК-ПЕРЕДВИЖНИК из Вильнюса, 15:18, 12-12-2013
-
совет - Sonic, Ульяновск, 12:47, 12-12-2013
В моем постановлении шапку почитай, есть вроде у них право выписывать. - BEAT, Москва, 12:23, 12-12-2013
А у меня в шапке этого распоряжения нет!!! К тому же мое нарушение было 3 сентября, до этого распоряжения, и 15-дневный срок тоже истек... - Эльвира, Москва, 12:33, 12-12-2013
Там внизу почитай, вроде как 10 дней со дня ПОЛУЧЕНИЯ. Если чего, то суд может продлить этот срок. - BEAT, Москва, 12:37, 12-12-2013
-
Получение отсчитывается по почтовому штемпелю. Даже если вовсе почта протеряла (тогда - по дате отправления). - Frog, Жывотнае, 22:49, 12-12-2013
10 дней дается на обжалование. А я говорю о том, что поставновление должно быть вынесено в 15-дневный срок - Эльвира, Москва, 12:40, 12-12-2013
-
И потом, что считать датой получения? Штемпель почты или день, когда я его реально получила? В моем случае выходит, что письмо по Москве только официально путешествовало с 4 по 30 ноября, а получила я его только сегодня... И то, обнаружила в почтовом +++ - Эльвира, Москва, 12:41, 12-12-2013
-
Хм... Ранее Заказное письмо хранилось на почте, а получателю ПОД РОСПИСЬ вручалось извещение. (+) - Balamut, Бездельнег))), 13:52, 12-12-2013
к сожалению так сделать нельзя - Димыч Т2, Москва, 14:24, 12-12-2013
-
Делают - Mikasas, Электросталь, 16:10, 12-12-2013
-
письмо могут положит тебе в ящик и это станет отправной точкой + - Димыч Т2, Москва, 16:16, 12-12-2013
А еще письмо могут положить в ЧУЖОЙ почтовый ящик! У нас это практикуется. На моем письме штамп 30.11, а в ящик его кинули через 11 дней. Ну и где оно было всё это время? - Эльвира, Москва, 16:47, 12-12-2013
-
+1 - Sonic, Ульяновск, 16:22, 12-12-2013
А почтовые ящики у нас аки банковские сейфы что-ли?! ;-))) - Balamut, Бездельнег))), 16:19, 12-12-2013
-
Письмо "Заказное" - Mikasas, Электросталь, 16:18, 12-12-2013
+ - Эльвира, Москва, 12:14, 12-12-2013
КАК дальше жить в ЭТОЙ стране?! - Sonic, Ульяновск, 10:12, 12-12-2013
-
да фиг с ним с шутником, но у барышни совсем нет мозгов садиться на грязный, обмазаный непонятной фигней толчек в общественном месте? - [SQ], Mockва, 12:02, 12-12-2013
вполне возможно, что там не обмазали, а капнули в нескольких местах, а тетка просто не заметила. отрывать даже 1х1см жопы кому захочется, вот и звала на помощь )) - mos, Your bunny wrote!, 14:10, 12-12-2013
Немного странно:- суперклей схватывается за секунды. Они эту бабу держали, пока мазали клеем унитаз, а потом быстро усадили? - Владим, Астана (Целиноград), 13:01, 12-12-2013
суперклей схватывается, когда происходит контакт двух объектов. а просто налитый суперклей долго будет стоять незасохшим и ждать жертву ))) - mos, Your bunny wrote!, 14:08, 12-12-2013
Првильно! - Skiff, Сергиев Посад, 23:37, 13-12-2013
-
есть такие, которые не сразу схватывают - Sonic, Ульяновск, 13:25, 12-12-2013
-
меня тоже это поразило - Sonic, Ульяновск, 12:07, 12-12-2013
..." как-то раз у Бори хрен застрял в заборе..." ))) - Карпыч, Бисерово, 11:50, 12-12-2013
Ужоснах. У бедняги нет ни мобилы, ни шойгисотоварищи на подхвате... - Frog, Жывотнае, 11:39, 12-12-2013
Типичный пендосовский унитазный юмор. - Boger1, Н.Новгород, 10:18, 12-12-2013
улыбнуло) - slonik , Мат - это как "рафаэлло". Вместо тысячи слов... :-), 04:36, 12-12-2013
+1 - =Andrey=, Москва, 09:38, 12-12-2013
господа ,а есть возможность у кого нить найти адрес владельца по гос номеру?? - yaroslavets, ярославль, 21:12, 11-12-2013
Именинников и именинницу с Днюхой! - Skiff, Сергиев Посад, 21:10, 11-12-2013
Поздравлям! - Сафарь-Бай, Дизель Маркет, г.Дзержинский, 17:14, 12-12-2013
Поздравляю!!! - Парняга, Уже не пешеход..., 11:37, 12-12-2013
Поздравляю!!!!!!! - tim, Урал, Заречный, 09:27, 12-12-2013
поздравляю - Alex060, обитаю в Коломне., 08:09, 12-12-2013
С днем рождения!!!! - Эльвира, Москва, 07:27, 12-12-2013
Поздравляю!!! - Владим, Астана (Целиноград), 05:28, 12-12-2013
C Днюхой !!! - Sixkiller, Fuck fuel economy, 00:04, 12-12-2013
Поздравляю! - slonik , Мат - это как "рафаэлло". Вместо тысячи слов... :-), 23:32, 11-12-2013
Присоединяюсь!!! - SedoV, !!!Искусство вождения требует.......Жертв!!!, Москва, 22:39, 11-12-2013
O! - Sixkiller, Fuck fuel economy, 16:47, 11-12-2013
даже шмурдяк некуда убрать)) - slonik , Мат - это как "рафаэлло". Вместо тысячи слов... :-), 21:15, 11-12-2013
унимог - Wolf_crt, Мск. Убъю любой движок. бесплатно. быстро., 20:43, 11-12-2013
Красава!!)))))) - tim, Урал, Заречный, 18:21, 11-12-2013
+ - Sixkiller, Fuck fuel economy, 16:47, 11-12-2013
Народ, чо за машинка? (-) - Balamut, Бездельнег))), 16:26, 11-12-2013
Взял патрола 60 и сразу много поломок)) объясните кто что знает - Юрий, 15:51, 11-12-2013
-
ЕЩЁ есть вопрос по каталогу ЗЧ на этого испанца! - Юрий, МО север, 16:13, 18-12-2013
могу подогнать мосты от tb42 летать на штатных катках будет как самолет))) - Anton_Vyazma, Moskva, 15:26, 13-12-2013
-
и ещё вопрос про передаточные в мостах - Юрий, 23:23, 12-12-2013
Лляяя, 90 кобыл на 3 тонны веса и не летаит. Странно... - Семен160, Кончай бухать!, 01:14, 14-12-2013
-
Если у тебя LWB с высокой крышей и атмосферным rd28 - то пары в мостах 5.143 + - svante sturre, Москва, 09:19, 13-12-2013
-
+1 - Sonic, Ульяновск, 10:02, 13-12-2013
Коробку я бы целиком поменял на б/у и не заморачивался. А датчик топлива лично у меня в самом баке умирал, спасла чистка контакта бегунка - Lert, Подольск, 00:40, 12-12-2013
,По фотографии, похоже, что не работают свечи накала. - Oleg260, Нижний Новгород, 20:45, 11-12-2013
-
Подожди ТНВД в ремонт - vyazovoy, Кимры, 16:43, 11-12-2013
-
Соболезную :( + - GnuX, Калининград, 16:06, 11-12-2013
может это и не у-60? - Sonic, Ульяновск, 16:19, 11-12-2013
ага, такой. испанец редкий) на горячую пускается как и должен - моментально.. - Юрий, 17:39, 11-12-2013
дык это К260, а не Y60.... - GnuX, Калининград, 17:57, 11-12-2013
может, солярку такую налил вчера, конечно, и гель не добавил. а где ручной газ, на тнвд? - Юрий, 17:42, 11-12-2013
Коллеги, никто не натыкался на локеры задние для Y60 в продаже? (+) - obscenum, Невоградъ, 14:09, 11-12-2013
недавно телефоны обсуждали, так вот зацените китайское народное творчество - Balt - броня ip68, 4 ядра, 1,2 gH, gps и все остальные примочки - Dimon V, We like 5,42:1 much better anyway!, 12:44, 11-12-2013
а чё с руками? - Мммедведи, 15:02, 16-12-2013
Где брал? Цена вопроса? - SedoV, !!!Искусство вождения требует.......Жертв!!!, Москва, 19:57, 11-12-2013
это S09 который? проц у него слабоват, и несъемный АКБ при четырех ядрах на световой день, а так-то ок - zakushka, Москва/Томилино, 12:51, 11-12-2013
батарея 2800 милиамперчас, я полночи сидел в нете, качал приложерия и устанавливал, батарея упала с 14 до 7 %, высадить так и не удалось - Dimon V, We like 5,42:1 much better anyway!, 13:09, 11-12-2013
-
тогда не знаю, у меня 2,5 аспера на мтк 6577 (два ядра) с включеным вайфаем как раз на рабочий день, плюс яндекс нафигатор с пропками по часу утром и вечером - zakushka, Москва/Томилино, 13:33, 11-12-2013
А как в целом ощущения от девайса? Тормозит-не тормозит? Как сборка? Уже топил? )) - Aregus, Москва, 13:31, 11-12-2013
сборка отличная, в комплекте отверточка даже, звук - мертвого поднимет, что звонок, что голос сделал в половину мощности, топить пока не пробовал, НО он репльно здоровый и тяжелый (( на ногу уронишь - перелом сто пудов - Dimon V, We like 5,42:1 much better anyway!, 14:07, 11-12-2013
крышка на винтах, 2 симки, 8мегапикселей камера, 1,3 фронтальная, микро сд - Dimon V, We like 5,42:1 much better anyway!, 12:46, 11-12-2013
это кто засветился? )) (см. с 0.45) - mos, Your bunny wrote!, 03:41, 11-12-2013
|